一、 膜法水处理工艺简介
膜过滤是指液体在透过膜状物时,其中的部分物质被截留的现象。水处理行业通常所指的膜是指过滤孔径0.0001微米到10微米的固体膜。
从制造材料上,膜可分为有机膜和无机膜;从几何形状上,可分为平板膜、卷式膜、管式膜、中空纤维膜;从构成结构上,可分为单皮层膜和复合膜;从过滤流向上,可分为均向(对称)膜和非均向(非对称)膜。
由若干单位的膜组成的一个过滤单元,被成为膜组件。
由于切割分子量的区别,膜被分成反渗透(RO)、纳滤(NF)、超滤(UF)、微滤(MF)。其大约如下图所示:

一直以来,混凝沉淀过滤法和混凝过滤法作为前处理,被广泛用于自来水、工业用纯化水、半导体电力的超纯水、医药食品用的精制水、海水淡化等领域。上述处理方法是经过多年技术累积确立起来的,可以去除河水、井水、湖泊沼泽水和海水等原水中的悬浮物质。但是同时也逐渐产生了很多问题,例如:雨天水质的变动增加了絮状凝剂添加的复杂化;处理水中因使用絮状凝剂增加了铝、铁离子和污泥的产生量;絮状沉淀槽,沉淀池、沙过滤设备等设备占地面积大等等。
针对上述问题,膜法水处理工艺应运而生。大型MF膜组件不仅可以代替混凝沉淀过滤法和混凝过滤法,而且还可以通过过滤(除菌、清澈)工业用水,使取代一直以来使用纯化水作为工序用水的作法成为可能,工序水的成本也由此有望得到降低。
与传统水处理工艺相比,膜法工艺具有以下优势:
1)、可以得到高品质的产水
不管进水水质如何变动都可过滤出浊度小于0.01NTU的高品质水。
2)、可自动运行、运行简单
3)、不用絮凝剂、即使使用也只需要少量絮凝剂
4)、装置面积小
5)、建设工期短
6)、使用寿命长
在通常使用中,无需考虑化学药品腐蚀或生物分解等产生的膜破裂。

图一、膜过滤法与传统砂滤方法比较
二、膜处理系统流程
膜处理系统流程分为过滤、反洗及空气擦洗及冲洗三个过程。
图二显示了膜处理系统的过滤工艺流程。本系统为外压式循环过滤系统,原水无需混凝前处理(但是,要去除单独使用膜处理无法去除的成分例如色度等,需要依靠添加混凝剂达到目标去除率的情况,也可以添加混凝剂。),可以通过预过滤去除原水中所含的大块垃圾(特别是容易纠缠住中空纤维难以排出的纤维状垃圾)供给膜组件。

图二、过滤工艺流程
为了运行的长期性和安定性,加入次氯酸钠(NaClO)溶液进行反洗和同时进行空气擦洗的设备也需要同时备好。见图三。

图三、反洗及空气擦洗工艺流程
图四显示了膜处理系统的冲洗工艺流程。

图四、冲洗工艺流程
三、PLC控制系统
应外方要求,PLC采用MITSUBISHI FX2N M80R CPU,及4个4AD和1个4DA扩展模块。触摸屏采用PRO-FACE GP2500T 10.4寸彩屏(带TCP/IP接口)。变频器采用ABB ACS350系列。采用SCHNEIDER低压电器。实际使用过程中觉得用SIEMENS S7-200 PLC加TP270触摸屏更有技术及功能优势。
PLC的控制功能
1)、采用步进程序编写过滤、反洗及空气擦洗及冲洗流程的逻辑顺序控制
2)、PID功能。利用FX2N内置PID功能块通过4DA控制变频器的输入给定,调节过滤泵的频率,从而达到恒流量控制。
3)、各设备的运行、故障状态信号及温度、压力、流量和液位信号的采集及各种泵、空压机和气动阀的控制。
触摸屏的控制功能
1)、通过触摸屏实现手/自动控制
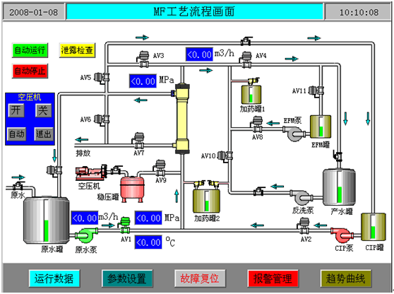
2)、工艺流程显示
3)、手动操作
4)、工艺参数显示和设置
5)、PID参数设置
6)、膜泄露检查操作
7)、手动CIP清洗操作
8)、报警显示、存储及查询、打印功能
9)、模拟量趋势显示,查询、打印功能
10)、数据记录,显示,查询、打印功能
11)、可选的通过TCP/IP远程监控

图五、工艺流程主画面

图六、工艺参数设置画面

图七、趋势曲线画面

图八、膜处理系统
参考文献:
AsahiKASEI膜设备技术资料
(转载)



