关键词:;结构特点;优势分析;前景展望
“信息化带动工业化,工业化促进信息化”是中国的国策现在石油和化工企业的信息化分为三层结构:第一层以PCS(Process Control System,过程控制系统)为代表的生产过程基础自动化层,主要内容包括先进控制系统(DCS、FCS)、先进控制软件、软测量技术、实时数据库等。第二层以MES(Manufacturing Execution System,制造执行系统)为代表的生产过程运行优化层,主要内容包括现金计划与调度技术APS、生产实时跟踪技术、动态质量控制与管理技术、物料平衡技术等。第三层以ERP(Enterprise Resourse Planning,企业资源计划)为代表的生产过程经营优化层,主要内容包括企业资源管理ERP、供应链管理、产品质量数据管理、设备资源管理、企业电子商务平台等。三层结构在功能划分上虽有重叠,但各有侧重。
目前中国石油内部正在MES和ERP这两层平台推广实施先进的管理系统。PCS层虽然处于最底层,但是本层各种控制系统及技术应用效果的好坏,直接关系到信息化进程的快慢和应用效果。在目前,DCS(集散控制系统)还是主流,国内已有近800套应用。但是现场总线控制系统FCS(Field control system)代表当今控制技术和DCS的发展方向,并已经进入工业化应用阶段。人们对FCS有各种评论,既有对新技术的赞尝,也有对现状的困惑。尽管众说纷纭,笔者将FCS结合本公司装置实例,对其应用发展,略表以下个人之见:
一、(FCS)现场总线控制系统的特点
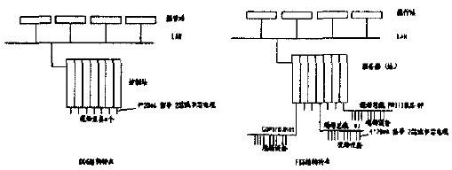
根据IEC/ISA定义,现场总线是连接智能现场设备和自动化系统的数字式、双向传输、多分支的。它是用于过程自动化最底层的现场设备以及现场仪表的互连网络,是现场通信网络和控制系统的集成。它具有系统开放性;互可操作性和互用性;现场设备的智能化与功能自治性;系统结构的高度分散性;对现场环境的适应性等技术特点。FCS与传统控制系统(如DCS)的结构对比如图所示

二、(FCS)现场总线控制系统的优势分析
出于安全角度考虑,炼油化工装置与操作控制人员所处的距离一般较远,采用FCS比采用DCS优势更明显。以我公司20万吨/年催化重整和l0万吨/年柴油加氢联合装置为例,来分析一下采用现场总线系统的优势。目前本联合装置采用DCS系统,从装置到控制站之间距离为大约450m。DCS系统现场控制站I/O点数统计为(不包括ESD系统点数):模拟量输入点(AI)带控制106点、指示208点,温度指示T/C、RTD:340点;模拟量输出AO:93点;数字量输入DI:50点;数字量输出DO:22点。根据点数统计,集散控制系统规模最低设置(考虑20%备用余量)应至少配控制柜4块,包括:8点AI卡57块,6路T/C卡68块,8点AO卡27块,l6点DI卡:4块,l6点D0卡2块。安全栅柜4块,对所有输入输出配安全棚、继电器端子等。柜l块,为控制柜和安全栅柜提供电源。操作站4个,工程师站1个。电缆敷设采用从现场仪表到接线箱再通过多芯电缆至控制室内接线端子的方式。这样所用8芯电缆电缆数量大约41km,2芯电缆电缆数量大约4lkm。如果采用FCS系统,从控制系统设计、安装投运到日常检维修都可以体现其优越性:
(一)节约初期投资和安装费用
以采用PROFIBUS-DP为例,构成多主站控制系统。由于现场的智能设备具有多种功能,因而可不再需要单独的控制器、报警设定器、及DCS系统的多种卡件、隔离栅等。所以说可以省去本联合装置中4个控制柜和4个安全栅柜中所有卡件、隔离栅及其他变送器、设定器等控制设备。但是相比较电Ⅲ型仪表,现场智能仪表价
位稍高,总体上来说硬件投资低于DCS系统。由于控制室内设备减少,并且现场总线系统接线简单,一对双绞线上可挂接多个设备,因而电缆、槽盒、桥架用量和规格大大减少,既节约了投资,也减少了设计、安装工作量。桥架宽度规格减小,能相应减少土建专业施工难度。总体上而言,可减少初期投资。
(二)节约后期安装和日常维护费用
当后期需要增加现场控制设备时,无需增设新电缆,就近连在原电缆即可,节省了后期电缆投资和相应的施工工作量普遍认为可节约安装费用60%。由于现场控制设备本身具有自诊断、故障自处理能力,并且控制网络可以将现场控制设备的状态、诊断信息传输到控制室,操作管理人员可以快速、准确的了解和查询生产现场和自控设备的运行状态。作为网络节点的智能现场设备,具备数字计算和数字通讯能力,位于现场的测量变送与执行机构之间直接借助网络传送信号,因而控制功能可直接在现场完成,实现了彻底的分散到现场的控制系统功能,从根本上提高了控制系统运行的可靠性和有效性。
2.3 用户具有高度的系统集成主动权
控制网络突破了DCS系统中因专用网络的封闭造成的缺陷,采用开放化标准化的解决方案,用户可根据广泛认可的、开放的协议选用总线系统,不会为系统集成中不兼容的协议、接口而烦恼。
三.国内工程应用存在的问题
(一)价格问题
FCS的主要特点是节省安装费用和维护开销,在硬件的价格方面并不比传统的DCS或者低,甚至要略高于它们。国外的FCS应用试点报告已说明了这种情况,FCS的总费用低。但在国内,一方面用户对硬件的价格十分敏感,而进口FCS硬件的价格高得惊人-另一方面,由干国内目前人工费用低,所以工程设计,管理,安装,调试等费用远比国外低。这是FCS在国内应用不多的一个重要原因。
(二)冗余问题
按照现场总线的设计思想,低速部分不需要冗余,因为它已经将危险分散了,局部故障不会导致全局的故障。现场总线的智能化仪表又有实现维修预报的功能,可以事先防范,而且万一现场仪表故障,调节回路失灵,也可以由主机进行操作干预。主机出现故障时,现场仪表在现场自成调节回路而实现自主调节。但在实际生产中的一些特殊应用场合,控制系统用户(尤其是出现过由于控制系统失灵导致工厂事故的生产企业)特别强调冗余,有的甚至要冗余到底(包括电源,网络等等),而目前现场总线国际标准FF的Fl和Profibus的PA都没有冗余。当然,要完全冗余,在技术上不是完全不可能的,但这样一来,在经济上往往是不允许的。
(三)调试和运行维护比预料的难
由于现场总线技术包含许多新的技术内容,尤其是像FF这样的现场总线本身相当复杂,在调试过程和运行维护中经常会遇到这样那样的困难。
四、前景展望
目前,在我国绝大部分过程工业都以DCS作为主流控制系统,电皿型仪表作为主导仪表;加上因认识上的原因和现场总线智能仪表尚为非主导产品,暂不能大量普及FCS。单从利用现有资源角度,DCS系统的消失或完全被取代,短期内也是不合理的,应立足于现有,充分挖掘现有设备的潜力(如可以在DCS与FCS之间安装网关,以实现信息的传递),使既有投资又不至于浪费。另外,DCS是一个不断发展的控制系统,它必然采用现场总线技术对自身进行改造,使DCS能与现场总线智能传感器(智能仪表)和局部FCS连接起来。目前一段时期所有这些情况造成FCS与DCS共存的局面。据估计,用10年左右的时间才能真正过渡到FCS的主导地位
参考文献:
[1]《工业数据通信与控制网络》阳宪惠, 清华大学出版社.
[2]《现场总线与工业以太网及其应用系统设计》李正军,人民邮电出版社.
详情请点击:
(转载)



