背景介绍
X控股,公司始建于20世纪九十年代末,下设十余家子公司,总资产超百亿元,年加工大豆数百万吨,主要产品包括蛋白、果糖、油脂、调味品、五谷杂粮、饲料等六大系列,是中国农业产业化龙头企业,中国食用油加工企业50强。
L粮油有限公司,是X控股下属子公司。集大豆加工、植物油精炼、调和油包装于一体,占地十余万平方米,大豆处理、 精炼数千吨/日。
在施耐德食品饮料行业销售和技术团队的努力下,从业主和总包方多方努力,在此项目上获得重大突破,全厂使用了施耐德电气Ecostruxure系统架构。
工艺介绍
大豆油料加工生产线项目全厂由8个工艺段构成,分别是廊桥控制系统、筒仓控制系统、预处理控制系统、浸出控制系统、精炼控制系统、粕仓控制系统、油罐区控制系统、小包装车间控制系统。

图1工厂鸟瞰图
大豆原料经船运,运送到港口码头,从港口码头经廊桥输送系统送至厂区筒仓,再由筒仓控制系统输送至大豆加工生产车间,经过预处理、浸出工艺段处理得到毛油和豆粕。 毛油经过精炼工艺段脱色、脱臭等处理后得到成品油,成品油送至油罐区储存;豆粕送至粕仓,经过打包后销售。成品油一部分通过油罐区发油系统进行散装发运销售,一部分进入小包装车间加工成小包装油销售。
EcoStruxure方案说明
工厂控制系统分成两层架构:控制层和设备层。
控制层:负责监控整个生产过程。全厂SCADA监控软件采用施耐德Vijeo Citect 服务器/客户端架构软件,整个监控系统进行统一规划。考虑到各个控制系统由不同的系统集成商集成,每个系统需要独立开发,因此为每个工艺段配置了独立的监控服务器和监控客户端。每个站的监控系统只负责本站生产系统的监控,配置为两台服务器的控制站,服务器进行冗余配置。此外在生产办公室,设置2台全局客户端,全局客户端负责监视全厂各个工艺段的生产系统。全局客户端的监控画面由各个控制系统的监控画面组成,数据从各个系统的服务器上读取。上位机与PLC采用Modbus TCP/IP 100M工业以太网协议进行通讯。
PLC负责发送和执行生产指令和采集设备控制生产数据。全厂8个工艺段全部采用施耐德PLC控制系统。筒仓、预处理、浸出、精炼、粕仓、油罐区采用Modicon高端自动化控制器+Quantum远程I/O分站的架构,廊桥站采用Modicon高端自动化控制器+X80以太网I/O分站架构,小包装车间采用Modicon M340控制系统。
设备层:全厂软启动器采用施耐德ATS48系列软启动器。筒仓、粕库、油罐区、廊桥站采用施耐德ATV系列变频器。施耐德变频器和软启动器标配Modbus通讯口。部分站电动机保护器、变频器、软启动器采用Modbus 通讯方式接入PLC。

图2 L工厂生产系统网络架构图
每个控制系统配置一台施耐德ConneXium工业级管理型交换机,支持Modbus TCP/IP以太网协议,交换机配置6个10/100M电口,2个多模光口。电口用于连接本系统监控站和PLC控制站。光口用于不同控制系统之间的连接,最终所有控制系统通过光纤连接形成冗余环网。系统架构图见上图。
电表及计量数据采集

图3电表及计量数据采集架构图
全厂配置一套施耐德Vjieo Historian历史数据库软件,记录电表及计量数据。数据先采入监控系统,然后从监控系统写入历史数据库。记录的数据为工厂报表提供依据。
计量称,通过Profibus-DP转Modbus TCP/IP网关上传数据到PLC控制系统,再由PLC将数据传输到监控系统。
电表和蒸汽表,通过Modbus转Modbus TCP/IP网关传输数据到监控系统。


图4现场PLC控制柜、电气控制柜照片

图5现场变频软启控制柜照片

图6控制室照片
监控画面
工作人员来到控制室,筒仓、预处理站、浸出站、精炼站的情况能一目了然:


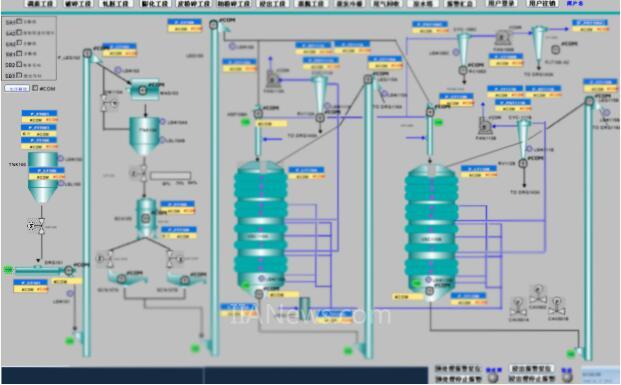
筒仓监控画面、预处理站监控画面


浸出站监控画面、精炼站监控画面
客户评价
“在统一的架构下,我们实现了控制层与设备层的无缝链接,通过对全厂控制系统的连网,既实现了分散控制的要求,又实现了集中监控的功能,充分满足了我厂对整个系统的需求,保证了整个工厂的顺利运营。
另外,施耐德电气基于Ecostruxure的自动化解决方案不仅易于设计而且易于维护,它能很方便地和我们工厂的其他第三方设备整合。
高度的自动化的流水线提高了生产效率,我们总部的老厂区日产能约为2千吨,需一线工人270多名;而日产能5千吨的我们L工厂,一线工人总数量却只要60多名。施耐德电气助力我们工厂的自动化进程迈出坚实的一大步!”
总结
L粮油项目是施耐德Ecostruxure架构在粮油加工行业一次成功的应用,不仅带来了油脂行业的突破,更是为今后的项目起到了很好的示范推广作用。
不管是乳制品、啤酒、饮料、烟草、烘焙食品,还是粮油、谷物工厂,从农场到餐桌,施耐德电气不断通过自动化帮助客户提升运营效率!
IBC食品饮料行业施慧芳,施耐德电气食品饮料行业高级解决方案架构师。在自动化行业有近20年的经验,熟悉各类自动化通讯解决方案,曾参与多个自动化项目的方案设计与实施。近年来全程、全面参与了多个国内领先品牌的食品饮料工厂数字化项目解决方案的架构设计。
(转载)



