下面的三个监控站采用了ADVANTECH IPC610一体化,特别合适于现场环境。采用的硬件是ADVANTECH ADAM5000系列模块,性能十分稳定。通过局域网连接后,可以相互交换数据。
主调度室集中了下面三个的全部数据,而且通过树型结构的总操作画面,可以在三个之间任意切换画面,操作十分简单。
为了方便维护,我公司专门用FIX为本系统开发了故障诊断功能,即当系统出现故障时,通过对系统故障的现象的选择,判断出故障的原因,从而缩短了排除故障的时间,提高了整套监控系统的性能。
另外,还专门开发了为总调度室设计的报表,数据的查询以及管理更加方便。报表通过调用程序指令在FIX监视画面中就可以直接调用,方便了操作工程师的操作。
一、画面说明
监控系统主要的操作画面及名称如下:
1. 对各画面进行切换,工程师登陆以及关闭计算机的操作都在此画面上进行。
系统主画面
2.三个监控站各重要的参数在本画面上显示。
图2
|
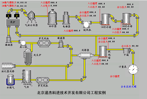
3.是煤气二厂整个煤气工艺流程简图,用来观察整个工艺流程28个参数的实时显示。
图3 4.液化气混掺及水煤气:是水煤气车间及化工车间液化气净化部分工艺流程图,用来观察水煤气出站温度等4个参数的实时显示。
图4 |
图5
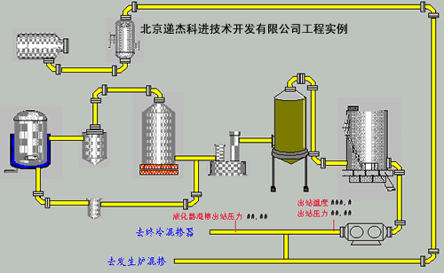
6.终冷、脱硫:化工车间的净化和输送部分的工艺流程图,用来观察1#终冷塔入口温度等14个参数的实时显示。
图6
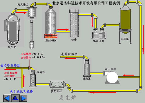
7.发生炉:用来观察发生炉出站温度等3个参数的实时显示。
图7
8.历史数据的查询
图8
9.金南路工艺参数以及设备示意图。
图9
10.车家村工艺参数以及设备示意图。
图10
(转载)



