摘 要: 本文以某铝业公司碳素厂阳极石油焦转运系统为例, 介绍了美国A-B SLC505可编程序控制器(PLC)和上位机监控软件RSview系统的应用。给出了一种经济、可靠、易于维护的控制系统方案,阐述了控制系统的结构和控制功能的实现。
关键词: PLC;在线切换;上位机;自动停车保护;脉冲振打
Abstract This article introduced application of A-B SLC505 Programmable Logic Controller and RSview software on petrol-coke transit system in carbon plant of one aluminium company. The article shows the structure and successful use of this control system which has proved to be economic,reliable and easily for maintenance.
Key words PLC;Online switch;Host computer;Auto-stop protection;Pulse beaten
0 引言
随着工业企业自动化技术的发展,PLC (Programmable Logic Controller,又称可编程控器),以其可靠性、灵活性、优良的性能价格比、使用方便等特点在工业控制领域迅猛发,得到了越来越广泛的应用。
石油焦是铝电解用碳素阳极生产的主要原料。石油焦转运系统,是把贮存在仓库中的石油焦,经过破碎筛分处理成满足煅烧需要的原料,输送到煅前料仓。由于该系统逻辑控制点多、自动化程度高、上下游设备间关联度大,所以选用PLC进行自动控制,并设立上位机进行全系统监控。本文着重讨论PLC在系统中控制功能的实现和上位机监控界面的开发。
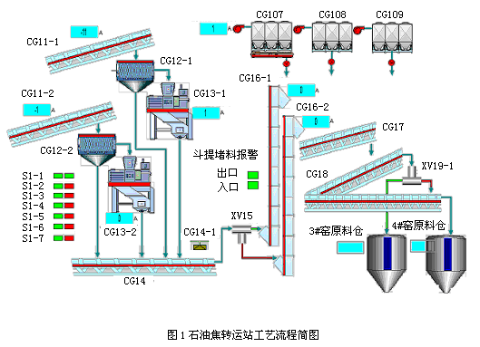
1 工艺介绍
石油焦转运站系统主要由天车抓料系、破碎筛分系、提升系、分料输送系、收尘系组成。用来满足煅烧窑系统煅前日用料仓物料供给。主要抓料天车、调速皮带、破碎机、筛分机、输送皮带、斗式提升机、分料挡板等设备组成。其中破碎筛分系、提升系是两套系统,破碎筛分系统可以一备一用,也可以同时工作;提升系实现设备一备一用。工艺流程简图见下图1.

图1石油焦转运站工艺流程简图
2 控制系统设计及实现
2.1 SLC500的特点
SLC500模块化可编程控制器及输入输出模块由罗克韦尔自动化公司生产,产品目录号为1746和1747系列。该系列产品采用框架式结构,为在不同的工业现场使用提供了同样稳定可靠的平台。SLC500系统构成处理器、输入输出模块和相关外部设备。处理器功能强大、使用灵活,并有各种内置通讯方式和不同容量的内存供用户按需选择。根据用户的实际需要,输入输出模块可以非常方便的扩展。同时罗克韦尔自动化提供了便捷的内置通讯接口、种类丰富的第三方专用模块、简单方便的基于Windows平台的编程软件。因而SLC500成为当前市场上最为流行的中小型PLC之一。
2.2 硬件配置
基于SLC的上述特点,本系统采用了美国罗克韦尔自动化公司的SLC505 PLC。系统所需的输入/输出配置是:开关量输入100点;开关量输出50点;模拟量输入5点;模拟量输出2点;在适当考虑余量的基础上,实际的硬件配置如下:
⑴ CPU选用1747-L551;
⑵ 8块开关量输入,共16×8=128点;4块开关量输出,共16×4=64点;1块模拟量输入,共8×1=8点;1块模拟量输出,共4×1=4点;
⑶ 两个机架,分别是10槽和7槽;
⑷ 交换机一台
⑸ 上位监控操作员站一个
⑹ 工程师站一个
2.3 系统网络拓扑
上位机通过RSLINX软件,建立与PLC的联系,可以通过RS232和以太网任意一种通讯方式通讯。本控制系统中,上位机监控操作员站通过以太网借助交换机与PLC进行通讯,设置工程师调试接口,同时交换机预留和其他系统进行数据交换和通讯的端口。网络拓扑图见下图2.
监控软件RSview-SE安装在上位监控计算机,开发出工艺流程界面,通过以太网一方面把设备的状态点取上来,在流程界面上显示;另一方面把操作员发出的操作命令送到PLC,进而通过PLC的输出驱动相应的设备做出动作响应。

图2 石油焦转运站系统网络拓扑图
2.4 控制系统设计
通过PLC程序完成石油焦转运自动控制系统,结合上位监控操作员站,在主控室实现对现场各个设备、工艺参数的监视、控制、操作、调整。 在程序设计中,考虑上、下游设备之间的关联性,设计了相关的连锁保护,下游设备不运行,上游设备无法启动;代表电机电流大小的4~20mA信号通过模拟量输入模块采集进PLC,送给监控界面显示,控制调速皮带速度的控制信号从监控软件写到PLC,再转换成4~20mA的标准模拟信号控制皮带调速。
在这个系统中有以下几个需要注意、影响整个系统平稳运行的关键问题点:
2.4.1 实现系统设备在线切换控制
根据工艺设计要求,两套筛分系统、两个分料挡板和两台斗式提升机必须可以在线切换控制,即如果其中一套(台)设备出现故障,操作人员可以在不停料的情况下,立即把另外一套(台)设备加入流程控制,出故障的设备退出流程检修。
设计的程序中考虑了在切换系统时,系统上、下游流程继续运行,新进入流程的和即将退出流程的设备有一个时间段是同时运行,具体的参数需要根据实际情况进行整定。这样能确保退出流程的设备里的物料能够完全排出,新进入流程的设备不会造成堵料。
2.4.2 自动停车保护
从安全角度考虑,在输送皮带两侧安装了拉绳开关。在斗式提升机的入口和出口处,安装了堵料报警开关。在设计程序时,编制了如下的保护。
如果有人不小心摔到皮带上或者违犯规定穿越(跨、钻)正在运行的皮带碰到拉绳开关,系统会立即停车,并发出声光报警,提示操作人员前往检查、处理。处理完毕后,按压复位按钮清除故障,系统方可重新启动。
一旦斗式提升机的入口或者出口出现堵料,堵料开关动作,系统会立即停车,并发出声光报警,提示操作人员前往检查、处理。处理完毕后,按压复位按钮清除故障,系统方可重新启动。
在设计PLC程序时,把两个煅前日用料仓的高限报警信号引到PLC程序,一旦煅前日用料仓料位超过高限报警,操作人员没有发现,程序会自动保护性的停止系统。
2.4.3 收尘器的脉冲振打控制
石油焦转运系统中有三个收尘器,为了延长脉冲阀的使用寿命,在咨询厂家技术参数的基础上,设计了收尘器收尘布袋脉冲振打控制的PLC程序。根据生产厂家提供的数据,在设计的PLC程序中采用定时器和计数器,精确地控制收尘器收尘布袋的脉冲振打时间和振打间隔时间,让脉冲阀按照固定的顺序依次振打。
(转载)



