1 引言
因特网的日益发展,给设备监视与故障诊断技术的发展带来了新的思路与前景。将因特网技术与设备监控及故障诊断系统相结合便形成了远程监视与诊断系统(RM&D,Remote monitor and Diagnosis System)。此项技术的应用为生产过程数据的Web发布及故障的远程处理奠定了基础。
2 背景
莱钢特殊钢厂二炼车间建于2000年,具有50T电炉、50T精炼炉、VD炉、合金钢连铸机及其他水、汽等辅控设备。设备生产数据往往分散在不同的计算机或控制系统上,不能进行统一的存储、调用和管理,各个控制系统是互不相连的自动化孤岛,许多问题因无法采集到足够的数据进行综合分析而难以得到合理快捷的解决方法,因此厂方设计通过PLC建立全厂专业级实时数据库,完成全厂生产过程数据的采集、存储及Web发布。
3 远程监视与诊断系统系统架构
3.1系统原理
特钢二炼车间自动化控制系统分别采用四套S7-400 PLC,四套S7-300 PLC及四套Quantum PLC,监控软件分别为Wincc6.0与iFix3.5。远程监视与诊断系统首先将现场上位机之间进行公共环连接,然后在公共环上通过专业接口引出通讯数据至数据库服务器。
数据采集及发布原理图如下:

现场上位机安装数据采集器后,一方面OPCServer将OPC Collector采集到的实时数据送至本机的iFIXSCADA建立过程数据库,另一方面利用iHistorianOPC采集器将当地OPCServer中的实时数据送至iHistorian建立历史数据库,从而完成远程监视与诊断系统(RM&D)的数据采集、存储功能;安装在历史数据服务器上的infoAgentServer提供建立历史数据分析界面的Web服务。其中历史数据服务器主要完成两方面的功能:
1) 建立和维护实时历史数据库,从接口机中的OPC采集器中获取数据,并以Server形式将数据提供给客户端。采集器采集的数据经过压缩存放在该服务器中。
2) 作为历史数据分析客户端的WEB服务器,利用Microsoft的Internet信息服务(IIS),以IE的方式来分析和浏览历史数据。
3.2网络架构
二炼车间远程监视与诊断系统(RM&D)数据传输网络构架如图2:

电炉、精炼炉、VD炉及连铸在原现场监视系统基础上各增加采集站一台,并分别定义好其IP地址,在采集站上分别装好、x等数据采集软件并设置好远程通讯端口,启动相应软件服务,数据信息便自动传送至IH服务器。IH Server以极高的速度采集、归档并发布海量实时的现场数据信息。只要有历史数据服务器所提供的infoAgentWeb授权,客户便可通过infoAgent历史数据分析软件直接在IE浏览器浏览生产信息。
4 远程监控与诊断系统功能
4.1设备监控
基于Web的infoAgent软件是一个智能化的过程数据分析平台,它是远程监视与诊断系统的数据发布部分,通过它可直观的显示设备流程图、各设备的状态及各节点的数据。用户可在流程图中对各子系统的运行状态进行最直观的监视,以50T电炉为例,如图3:

50T电炉主要分为电极与炉体两部分。图3为电极部分远程监视图,主要参数有弧压趋势、弧流趋势、阀压趋势、设定阻抗、实际阻抗、内部调节PID及设定、过流控制设定、短路控制设定、阀压控制、有功功率、无功功率、视在功率、功率因数及液压站状态等。
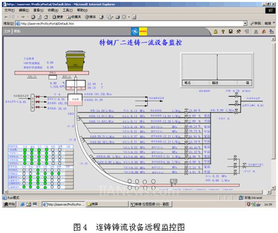
合金钢连铸机部分主要分铸流与公用两大部分。铸流设备远程监控图如图4。铸流部分的一冷段水汽、二冷段水汽、拉矫机状态、运输辊道状态等信息均在画面上作了显示。

4.2 PLC设备监控
RM&D除了对设备进行远程监控,还可对自动化控制系统PLC进行远程监视,如图5。
以50T电炉为例,它采用S7-400控制系统,通过在S7中调用诊断功能块FB49、SFC51及组织块OB80-OB82进行编程,可读取CPU、CP、SM模板的运行状态及故障原因,为PLC设备故障的及时发现和快速排除奠定了基础。

4.3 iDownTime 诊断系统
iDownTime是个功能强大的工厂生产线设备停机诊断工具。通过该工具,用户很方便地了解设备停机事件发生的地点,状态,原因。从而降低停机而增加的企业的设备维护成本。
iDownTime 收集和组织设备和生产显得停机信息。 然后通过分析提供非常有价值的报表给企业的管理应用。利用iDownTime, 用户可以发现一些低效的生产区,通过维护和调整来提高全面装备效力Overall Equipment Efficiency (OEE), 增强企业的生产能力和盈利能力。
5 总结
RM&D不但实现了与PLC快速、稳定通讯,而且实现了数据的远程传输及发布,建立了电炉、精炼炉、VD炉、连铸、化验室及外部的信息交流,生产节奏进一步增强,远程监视与诊断系统(RM&D)主要实现以下功能:
·电炉、精炼炉、VD炉、连铸、化验室生产数据的实时采集与存储 ;
·电炉、精炼炉、VD炉、连铸生产节奏进一步增强 ;
·操作过程的控制、操作指南和事故记录 ;
·生产报表的远程打印;
·生产过程的数据远程传输及历史数据的远程显示与存储 ;
·生产设备的远程故障诊断 ;
莱钢特殊钢厂二炼车间远程监视与诊断系统经过了长时间的稳定运行,在实际应用中对企业及其管理层提供了更真实、可靠的生产实时和历史数据,为设备的远程诊断奠定了基础,取得了很好的经济效益,具有较高的实用价值。
(转载)



