随着我国污泥处理处置要求的日益严格,相关政策和标准持续完善,无害化与资源化已成为该领域的发展目标。然而,由于我国长期以来“重水轻泥”,污泥处理处置没有与污水处理同步提升,污泥处理处置问题面临诸多挑战。

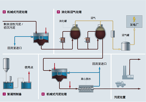
污泥作为污水处理的副产物,有机物含量高,其有效处理至关重要。常用的污泥处理工艺主要包括污泥浓缩、污泥脱水、污泥厌氧消化、高温好氧发酵及污泥热干化等。在这些工艺环节,污泥含固量是非常重要的指标。含固量测量不准确,会带来污泥处理难度大、工厂运营能耗高、二次污染等问题。

污泥厌氧发酵罐
为应对污泥处理处置行业的含固量测量难题,恩德斯豪斯推出了一款可准确测量污泥含固率的过程仪表:微波固体浓度计Proline Teqwave MW 300/500(以下简称“Teqwave MW”)系列,它能够实现污泥浓度的在线、实时、精准测量。

Proline Teqwave MW 300/500
Teqwave MW 集高效、节能、环保于一身。运用微波原理,通过测量微波在污泥中的传播时间和信号强度变化,精准计算污泥的总含固量。其可测污泥浓度测量范围覆盖0 ~ 50% 的总含固率,重复性可达0.01%,可同时测量总含固率、温度和电导率值,搭配电磁流量计,更可输出污泥总负载值。

借助Teqwave MW,用户即可实时监测进泥浓度、出泥浓度,依据浓度调节药剂配比,决定加药浓度和加药量,简化、优化污泥处理过程,显著提升处理效率,同时降低能耗,实现真正的绿色处理。

准确测量污泥含固率,不仅能优化污泥处理处置过程,更开启了污泥资源化利用的新篇章。这不仅是对环保事业的巨大贡献,更是对未来可持续发展的有力推动。除了用于污泥处理处置领域,Teqwave MW还可以在如造纸、泥浆钻井、生物质发电和乳品生产废料等领域中测量总含固量。了解更多详情或咨询可行性方案,请详询恩德斯豪斯中国销售中心。
恩德斯豪斯是您长期、可靠的过程自动化合作伙伴,全新微波固体浓度计Proline Teqwave MW 300/500助力环保领域发展,与您一起共同守护我们的美好家园!
(转载)



