菲尼克斯的预测性维护方案是基于MLnext的AI模型打造,可以提前预测故障并采取相应措施,提高生产效率和降低维护成本。
应用背景
在位于西南汽车重镇重庆,一家主打小型乘用车汽车制造基地冲压车间,八台来自国内龙头机床企业的机械压力机井然有序的工作着,这里有500名工人,具备年产25万量的生产能力。
随着企业规模的迅速拓展,传统的人工设备巡检、事后维修的方式已不能匹配后期的生产、管理需求。在智能化生产制造方面,现有的生产管理模型和算法机制老旧,不具备精确的同步分析和预测管理能力。
需求分析
经初步调研,存在以下问题:
压力机巡检维护成本高,需要高空作业,不可控;
压力机故障反馈及时性差;
无法识别压力机亚健康状态;
事后维护方式隐患大。
用户需求:
需要压力机远程运维管理,实时监控运行状态;
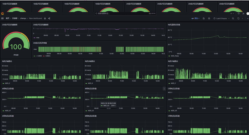
实时监测、记录压力机的振动、温度、噪声数据;
压力机实时故障预警、故障提示;
通过预测性维护平台减少人工巡检工作量,提高压力机的运维管理水平。
为此需要建立一套压力机电机的预测性维护平台,用电机的历史数据建模,实际部署时以历史数据为健康模型基准进行实施检测,如果实际运行数据和模型有偏差就证明有潜在异常出现,根据偏差的大小就可以反映设备的异常程度。
解决方案介绍
传统的机理模型是针对同类设备的通用模型,通过高频的振动信号去判断振动,定义的故障点局限于轴承、零部件之类的振动相关故障。
菲尼克斯基于AI的模型算法灵活,可以每个设备单独建模,和设备更加贴合。而且针对复杂工况,AI可以结合工况工艺和生产的数据一起预测,最终给出异常相关的变量给使用者参考。区别于传统渐进式的演算,AI模型的演算是不间断的,所以对平台的算力也提出了更高的要求。

项目实施
方案以Combination成套柜的方式呈现,一套柜体控制四台压力机电机,选用EPC 1522控制器和MLnext扩展模块运行预测性维护算法,根据现场电机的功率选择电流互感器和电表采集电机的电信号,通过WLAN无线模块接收电机的无线信号,自定义上位画面,电机装配振动和温度传感器采集数据。
除此之外也提取了电机的电流电压、加工模具的编号和生产状态(包括电机启动信号,模具切换信号,恢复生产信号、压力机PLC报警信号等)。


推广意义
好的预测性维护方案就是能提前发现潜在问题,这样就不用等到设备问题真正暴露的时候再停机大修,只需要小小的调整就可以恢复到正常的生产状态。
菲尼克斯这套方案的妙处就在于和AI算法的无缝结合,让预测性维护更加智能,有效地解决了客户痛点,灵活采集电机和生产数据,可以实现对故障的精准预判和定位。
不仅是压力机,车厂内各工艺各个带电机的重点设备或者类似的昂贵设备都有普遍意义上的推广价值。
(转载)



